
プレイネクストラボ株式会社(本社:東京都品川区、代表取締役:柏 匠)は、LINEではじめる自治体のデジタル総合窓口「スマート公共ラボ」の新シリーズとして、生成AIを活用した「スマート公共ラボ AIコンシェルジュ」の提供を全国の地方自治体向けに開始。そのオンライン説明会が7月29日に開催されました。
説明会では、サービスの実用性を体感できるよう、福岡県宮若市における具体的な導入事例の紹介やデモンストレーションを実施。このブログでは、説明会の内容をわかりやすくレポートします。
目次
会社案内
2016年設立のプレイネクストラボ株式会社は、東京と福岡に拠点を構えるITベンチャー企業。資本金は7000万円で、従業員は約60名です。4つのコア事業があり、GovTech、DX開発受託、エンジニア派遣、エンジニア採用支援を展開。180万人以上の利用者を誇る福岡市公式アカウントの機能をパッケージ化したGovTechプログラムを提供しています。
「スマート公共ラボ」シリーズについて

「スマート公共ラボ」シリーズは大きく分けると、LINE公式アカウントを活用した住民向けサービス「for GovTechプログラム」、公的個人認証ができる「電子申請」、今回紹介する「AIコンシェルジュ」、マイナンバーカードの本人確認に対応した「施設予約」の4つ。優れた操作性や手厚い運用サポートが評価され、全国160以上の自治体公式アカウントで活用されています。
住民コミュニケーションステージ

民間企業の顧客マーケティングと同様に自治体も住民マーケティングへ進化するという考えをもとに、大きく集客と接客に分類。フェーズ0では広報誌で集客して役所の窓口で対応していたものを、フェーズ1.0ではメールやLINEのセグメント配信を利用し、「書かない窓口、行かない窓口」に変化してきています。フェーズ2.0になると、アプリやLINEを使って住民一人一人に対して個別のメッセージを送ることができ、GovTechプログそラムやAIコンシェルジュの導入によってより便利になると考えています。
スマート公共ラボ AIコンシェルジュが目指す姿

これまでは、自治体のホームページで目的の情報を探しにくいという課題がありましたが、これからは自治体ホームページと利用者の間にAIコンシェルジュが入り、情報を探して適切な回答を提示。自治体職員はホームページを更新するだけでドキュメント管理から解放されるという世界を目指しています。
システム紹介
システムの特徴

さまざまなテキストデータを読み込むことで学習が可能。学習データのカテゴリ分けや、自治体のドメインを指定してウェブ検索して回答を生成することもできます。管理画面はわかりやすく直感的な操作ができ、16カ国語以上の多言語に対応して、質問した言語に合わせて生成AIが回答を自動翻訳します。
回答精度の向上

LLMが回答を生成すると、一般的な質問には上手に答えられますが、自治体特有の知識は学習できていない場合もあり、適切な回答が返せないという課題があります。RAG(検索拡張生成)による対策として、学習データやURLを読み込むことで自治体特有の情報を学習させるようにしています。
もうひとつの課題は、事前に学習した情報をもとに回答するため、継続的に新しい知識がアップデートされないこと。こちらは、ドメインを指定して回答に必要な情報をウェブ検索で収集することで、追加学習せずともLLMが未学習の情報を含めて回答を生成するようにしています。回答の優先順位は一番が学習データ、その次にウェブ検索となっています。
生成AI、RAG機能の活用

利用者が質問した内容をバックエンドサーバーで受け付けて生成AIが質問の内容を分析し、RAGの情報を収集して回答を生成するという流れ。分析後に情報を収集して学習データの中から回答に必要な情報がないかを確認し、ない場合はウェブ検索から情報を集めて回答を生成。回答に紐づくラベル付けなどをして利用者に回答するシステムが実装されています。
福岡県宮若市の実例

福岡県宮下市のウェブサイトでは、PC画面やスマートフォンのブラウザの右下にある招き猫をクリックするとチャットボットが起動。公式LINEアカウントでは、お問い合わせというメニューをタップするとチャットボットが立ち上がるようになっています。例えば「乾電池の捨て方を教えてください」と質問した場合、ウェブ検索した回答は引用元のURLをリンクとして掲載。英語や中国語、ベトナム語など質問した言語に合わせてChatGPTが回答を翻訳します。
チャットボットの利用率向上のUI・UXの工夫

AIコンシェルジュの回答は、利便性に徹底してこだわるGoogle検索のAI回答と同じ構成にすることでUI・UXを工夫。選択肢を表示するのではなく最適な回答を表示し、複数の引用元URLを掲載してリンク先が確認できるようになっています。
正答率向上に寄与する機能や工夫

正答率向上の基本機能として、学習データはファイルとURLを読み込み、学習データの回答の優先順位を設定し、複数のデータを参照しつつ信頼度が低いデータを利用しないようコントロール。自治体のホームページでPDFがウェブ検索にヒットしない設定であっても検索に対応するようになっています。
学習データの更新支援機能として、子育てや税金関係などカテゴリ別に未回答の質問をすぐに確認でき、管理画面は学習データが更新しやすい仕様。これによって学習データやウェブサイトを更新しないことによる回答率の低下を防いでいます。
管理機能

管理画面は、特別な知識がなくても直観的に操作できるのが特長。本番環境と検証環境の切り替えや統計情報、データソースの閲覧、職員用チャットボットで公開前に回答を確認することもできます。

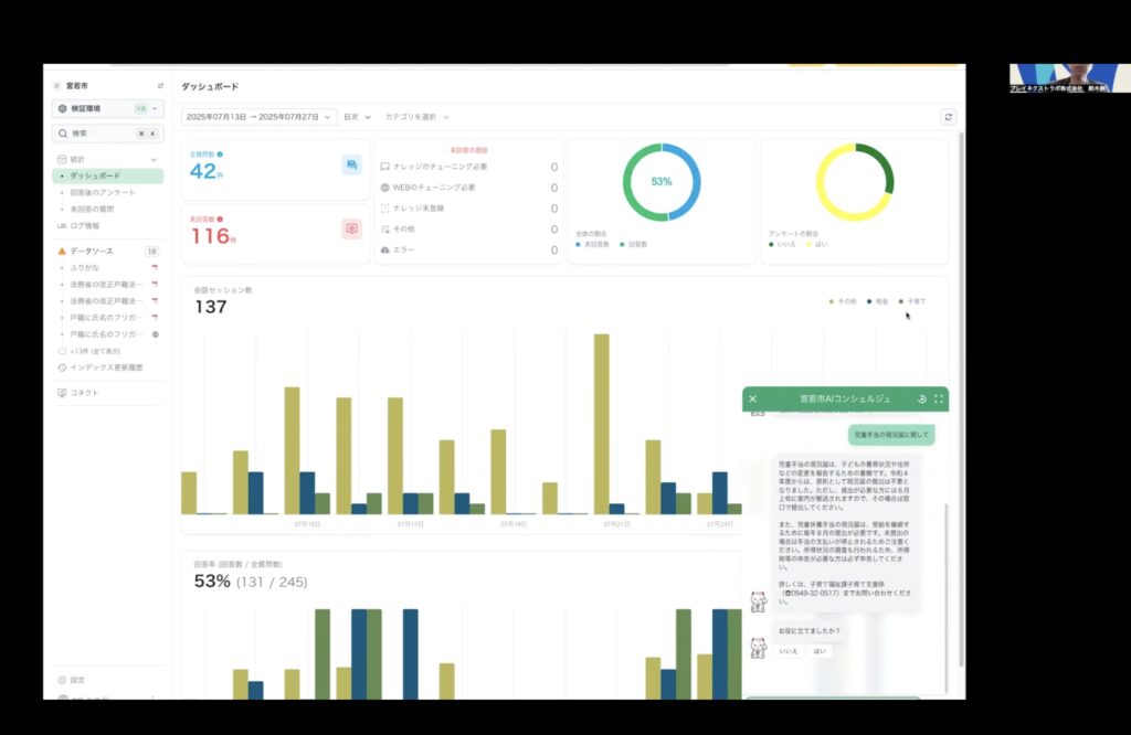
管理画面の「ダッシュボード」では、日付や期間、カテゴリでの絞り込みができ、未回答の質問や回答率、アンケート回答、カテゴリごとのセッション数の確認も可能。「回答後のアンケート」は期間や評価を指定して一覧で表示できます。また、「未回答の質問」ページでは、期間を指定して未回答だった質問を分析することで学習データの追加や、更新が必要なウェブサイトの特定に役立ちます。「ログ情報」には全ての質問と回答の中身がログとして残っており、期間やカテゴリの絞り込みによる高度な検索にも対応。

「データソース」ではファイルの種類での絞り込み表示をはじめ、学習データ名をクリックして抽出したコンテキストの確認や優先順位の設定、学習データの有効・無効のステータス変更、ナレッジの編集が可能。学習データを追加したい場合は、右上にある「データソースの登録」をクリックし、ファイルをアップロードするかウェブサイトURLを指定します。編集画面で学習データから読み込んだコンテンツの編集や回答の優先順位付け、ラベル分けを行えます。管理者アカウントは、管理画面の「ユーザー管理」内にある「ユーザー追加」から簡単に追加可能。
職員の負担軽減に寄与する機能

期間とカテゴリを選択することで、担当業務の回答状況を簡単に確認可能。また、チューニングが必要な質問と項目ごとの未回答の質問一覧をわかりやすく確認できます。検証環境を利用すれば、読み込んだ学習データの回答の検証や、庁内業務の確認にも活用できます。
チャットボット設定や複数のパターンに対応したエラーメッセージの設定、回答内容に応じたメッセージを掲載できるアンケート、生成AIが自動で判別するカテゴリ管理、学習データを分類するためのラベル管理、操作ログ、ホームページのブラウザにチャットボットを埋め込むためのタグ発行、LINE連携用のURL発行も可能となっています。
RAG等設定機能

RAGを効果的に活用する機能としては、AIと利用者が最大何回やり取りするのかというターン数や、許容質問の最大数、ブラックリスト、回答に使用するナレッジ数の設定、ナレッジの最低限の信頼スコア、多言語設定が挙げられます。開始時メッセージやアイコン、答えが見つからない時の回答、エラーメッセージのカスタマイズにも対応。
セキュリティ対策

AWSのセキュリティマネジメントを活用し、さらに4つの領域でセキュリティ対策を強化。クラウド上のセキュリティ対策にはAmazonのAWSを利用し、稼働状況の監視や異常時の通知のほか、通信の暗号化などによって高いセキュリティを維持しています。
デモンストレーション

今回のセミナーでは、導入事例として福岡県宮若市のホームページや管理画面を実際に見ながら紹介するデモンストレーションを実施しました。
例えば、児童手当や住民税の申告、乳幼児健診、子どもの一時預かりに関して質問すると、学習データからの読み込みによって適切な回答を表示。
また、定住奨励金の申請方法や放課後児童クラブに関して尋ねると、リアルタイムでウェブを検索して回答を生成し、引用元のURLを記載します。

続いて「乾電池の捨て方を教えてください」と英語や中国語で質問してみると、日本語の回答と類似した回答に自動で翻訳して表示します。
管理画面のダッシュボードでは、期間やカテゴリを指定した未回答の質問と未回答の原因、全体の回答率、満足度の状況、セッション数などを簡単な操作で確認可能。回答後のアンケートでは期間を指定して、アンケート結果が悪かったリストを表示することもできます。ログ情報では、質問と回答のすべてのログを見られます。

データソースでは、ステータスやファイルの種類、ウェブ検索を指定して検索可能。右側のメニューからナレッジ編集、ステータスの無効化・有効化、再アップロード、削除ができます。

コネクトでは、ウェブサイトにチャットボットを埋め込むためのタグを簡単にコピーできるほか、公式LINEアカウントでチャットボットを立ち上げた際のリンクも発行可能。設定ページでは、チャットボットの名前やアバター、対応言語、エラーメッセージ、アンケートの設定、学習データのラベル付け、カテゴリ管理、ユーザー追加が可能です。
参加者限定の無償トライアルのご案内
今回の説明会参加の特典として、無償トライアルを実施いたします。実施時期は8月中旬から、実施期間は自治体ごとに1ヶ月間(自治体によって開始日が9月、10月になる場合があります)。内容は、管理画面のチャットボットの利用と、自治体のホームページのドメインを指定したウェブ検索による生成AIの回答。管理者アカウント数は最大5名まで発行できます。
次回イベントの参加にご興味ある方は、スマート公共ラボLINE公式アカウントにご登録いただき、新着情報をお待ちください。

LINE ID @169hntco
<問い合わせ先>
スマート公共ラボに関するお問い合わせは、ページ下記の「お問い合わせフォーム」または、メールより、お気軽にご連絡ください。
プレイネクストラボ株式会社/問い合わせ窓口
E-mail: info@playnext-lab.co.jp



